ePMP 3000 random high latency and low performance

Hi guys, for more than two months now we’ve been having an issue with our AP ePMP 3000.
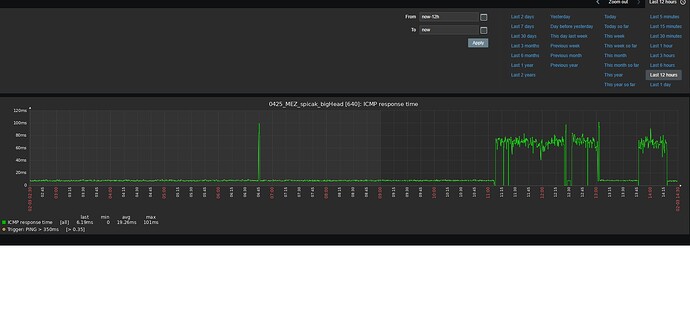
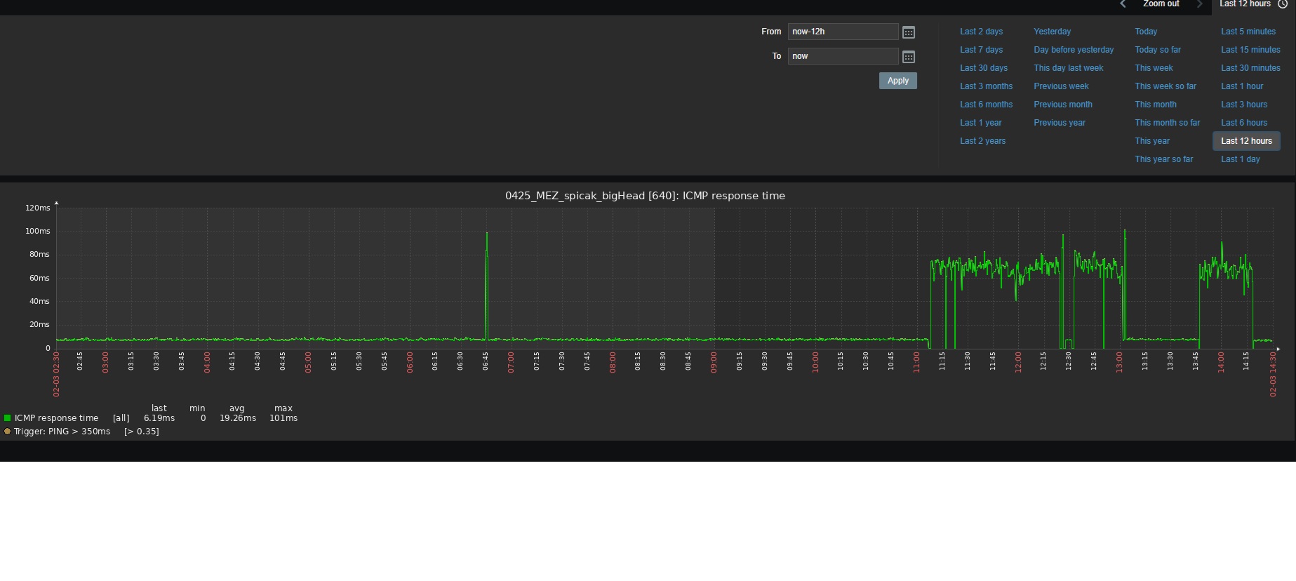
For an unknown reason, the latency on the AP suddenly spikes out of nowhere.
At that moment, the service quality for our customers drops significantly and they start calling us saying that their internet is working badly.

We monitor the AP via Zabbix, and when the issue occurs, the latency jumps from the normal ~6 ms to around 60 ms.
This happens at different times and so far we haven’t found any clear pattern or correlation.

Can anyone please help?

What we have done: runing on latest FW ( no impact )

Hi @Varlous
I suggest you to raise a support ticket in the top right of this page. Attach techsupport files with SA enabled on both sides and our engineer will assit you to isolate it. Free of charge.

Hello, thank you for your response. Ill create a ticket.

M.

It would be great if some of these posted problems which get redirected to private support tickets, it would be great if some of the general information was posted back once there’s a resolution in solution.

Obviously not private or proprietary or confidential information, but I’m just saying the forum community has value as an educational community, and obviously if every posted problem just goes to a support ticket, that erodes the value of the forums. And obviously on the other hand, I realize that not every problem and solution is really suitable for the forums either.

Anyway, I just think there would be some value in the whole community knowing what the resolution to certain problems are, where that’s appropriate. :+1:

6 Likes